一、烧结的概念
钢厂完整工艺流程:
采矿→选矿→烧结→炼铁→炼钢→热轧→冷轧→硅钢。
铁粉是经过矿山开采由选矿厂生产的,铁份含量一般多在60%以上(越高越好),要从铁粉中得到铁,办法是采用高炉还原法。为了适应高炉的冶炼,必须要将铁粉先加工成块状,这就需要将铁粉加上石灰石采用烧结机或球团设备制成大小均匀的块状。
烧结是钢铁生产工艺中的一个重要环节,它是将各种粉状含铁原料,配入适量的燃料和熔剂,加入适量的水,经混合和造球后在烧结设备上使物料发生一系列物理化学变化,将矿粉颗粒黏结成块的过程。
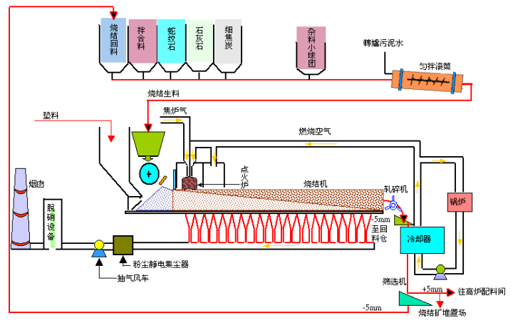
二、烧结生产流程
烧结作业是将粉铁矿,各类助熔剂及细焦炭经由混拌、造粒后,经由布料系统加入烧结机,由点火炉点燃细焦炭 ,经由抽气风车抽风完成烧结反应,高热之烧结矿经破碎冷却、筛选后,送往高炉作为冶炼铁水的主要原料。

三、相关知识
烧结时的温度称为烧结温度,烧结温度和开始过烧温度之间的温度范围称为烧结温度范围,在烧结过程中若不确定烧结温度和烧结温度范围继续升温,则坯体开始变形、软化、过烧膨胀,造成烧结事故。
危险源:高温、粉尘、高速机械转动、有毒有害气体及物质流伤害、高处作业等危害;
事故类别:机械伤害、高处坠落、物体打击、起重伤害、灼烫、触电、中毒以及尘肺等8类;
事故原因:设备缺陷、技术和工艺缺陷、防护装置缺陷、作业环境差,规章制度不完善和违章作业等。
客服热线:











