风冷模块机组的主要特点
1、是以空气为冷(热)源,以水为供冷(热)介质的 中央空调机组,即冷凝器为翅片式换热器,蒸发器为水氟换热应用的换热器,如套管、壳管及板式换热器等。
2、作为冷热源兼用型的一体化设备,风冷热泵省却了冷却塔、冷却水泵、锅炉以及相应管道系统等多种辅件,系统结构简单,安装空间节省,维护管理方便而且节约能源,尤其适用于水源缺乏区域。
3、风冷热泵机组通常是许多冬冷夏热,既无供热锅炉,又无供热热网,或热网供热时间短、不稳定,要求全年空调的暖通工程设计中优先选用的有效补充。
4、其与风机盘管、空调箱等末端装置所组成的集中、半集中式中央空调系统具有布置灵活、控制方式多样等优点。
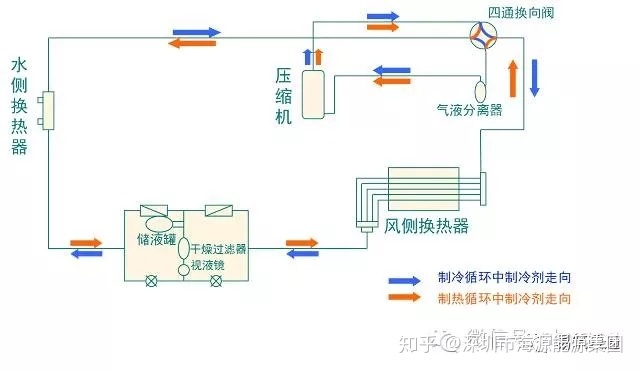
机组工作原理
制冷模式

制冷模式:压缩机排出的制冷剂高温气体在风侧换热器中冷凝成液体,经节流装置节流降压,进入水侧换热器,吸收热量蒸发后回到压缩机,完成一个制冷循环;同时,从室内来的空调用水经过水侧换热器后被冷却降温。
制热模式
制热模式:压缩机排出的制冷剂高温气体在水侧换热器中冷凝成液体,经节流装置节流降压,进入风侧换热器,吸收热量蒸发后回到压缩机,完成一个制热循环;同时,从室内来的空调用水经过水侧换热器后被加热升温。
机组一般结构及配置特点



几种换热器比较
热回收概念及其形式热回收概念
如下图,在lgP-H图中
2点到5点的过程为整个冷凝过程
2点到3点是制冷剂的过热段显热放热过程
3点到4点是制冷剂的潜热放热过程
4点到5点是制冷剂的过冷段显热放热过程

部分热回收指部分利用制冷剂的冷凝热加热生活用水,水温高于冷凝温度(上图2—3过程);
全部热回收指制冷剂过热蒸气冷却、冷凝和过冷,冷凝热全部回收加热生活用水,水温低于冷凝温度(上图2—5过程)。
部分热回收:只利用压缩机出口蒸汽显热,蒸汽显热一般占全部冷凝热的15﹪左右,其它的冷凝热在冷凝器中被风机带走;
全热回收:利用全部的冷凝热。
全热回收与部分热回收比较

机组热回收内部结构与特点

机组热回收内部结构与特点
风冷热泵全热回收—制冷
此时与普通风冷冷水机组一样使用,提供空调用冷冻水。制冷剂直接流入风冷冷凝器冷凝。
风冷热泵全热回收—制冷+热回收
高温高压的制冷剂直接从压缩机至热回收器,机组在提供7℃冻水的同时又提供55℃生活热水。COP极高,最节能。
风冷热泵全热回收置—空调制热
此时与普通风冷热泵机组一样使用,提供空调用热水。制冷剂直接流入水侧换热器,从空气中吸取热量。

风冷热泵全热回收—热泵热水器
机组制冷剂经压缩机直接流入热回收器。可提供生活用55℃热水,机组从空气中吸取热量。(空气源热泵)。


风冷模块机组的设计选型与工程安装设计与材料选型
1.负荷计算参考


2.根据流量和流速选择相应的管径

3.水泵选型
水泵流量:在没有考虑同时使用率的情况下选定的机组,可根据产品样本提供的数值选用或根据如下公式进行计算。如果考虑了同时使用率,建议用如下公式进行计算。

4.管材的选择
空调水系统的管道一般选用无缝钢管、焊接钢管、镀锌钢管,其中镀锌钢管属于焊接钢管的一种。空调水系统管道承压一般都小于1.0MPa,特殊要求的承压会达到1.6MPa,基本不会达到1.6MPa以上。管道可根据承压能力和管径按下表进行选择。

模块机工程常选用镀锌钢管,参考规格如下:

5.保温选型
水管保温(橡塑保温)

水管保温(玻璃棉保温)

风管和冷凝水管保温

6.空开和电源线选型(具体请参见各厂商样本)



注:
① 上表中的零线最小满足4mm2,实际选用的电缆中零线大于或等于4mm2。
② 上表中的断路器及电源线规格是基于机组最大功率(最大电流)选取。
③ 上表中的电源线规格基于使用环境为40℃,电缆工作温度为90℃的多芯铜芯电缆(如YJV 铜芯交联聚乙烯绝缘聚氯乙烯护套电力电缆)明敷在线槽中的条件下得出的(GB/T 16895.15),如果使用条件不同,请根据国家标准核算调整。
④ 上表中的断路器规格基于断路器工作时其旁边环境温度为40℃的条件下得出,如果使用条件不同,请根据断路器规格书核算调整。
工程安装要点
主机安装
吊装保护、通风良好、减震固定。

1、吊装时必须保护好机组,避免机组被吊索割伤;
2、机组必须安装在通风良好的地方,有足够的换热和维修空间;
3、机组必须水平放置,减震固定在设备基础上;
4、制热机组必须考虑冷凝水的排放问题。
主机不能放在地下车库。

车库内温度较室外温度低约10℃,机组翅片上全部结满了霜,制热效果很差,机组频繁保护,压缩机连续损坏。

翅片全部被油烟粘住,影响机组换热。
压缩机垫脚必须拆除

压缩机垫脚是固定压缩机,保证运输时压缩机不晃动,机组安装完成后必须拆除,否则压缩机减震失去作用,运行噪音很大。
管道安装
压缩机垫脚是固定压缩机,保证运输时压缩机不晃动,机组安装完成后必须拆除,否则压缩机减震失去作用,运行噪音很大。


水系统管道附件设备
Y型过滤器
在水系统中的水泵、换热器、主机、末端等设备的入口管道上,均应设置过滤器,以防止杂质进入,污染或堵塞这些设备。
常用的是Y型过滤器,具有外形尺寸小,安装清洗方便的特点。
Y 型过滤器的本体一般为铸钢件,滤芯为不锈钢网,管径小的过滤器,多数为铜质或不锈钢产品。小管径多采用丝扣连接,大管径采用法兰连接。

排气阀
水系统中的所有有可能积聚空气的“气囊”顶点,包括局部高点和系统最高点处均应设置自动或手动排气阀,在设置排气阀的局部位置将管道直径加大有较好的排气效果。

电磁阀:一般安装于风机盘管出水管处,与风机盘管联动。
电动阀:电动阀一般安装于主机进水管处,与主机、水泵等联动。
止回阀:安装于水泵出水管处,水泵停止时,防止管路系统的水回流对水泵叶轮的冲击。

温度计:安装于机组进、出水管上,显示进、出水温度。现在机组都有温度感温包,安装得较少。

压力表安装于机组进、出水管上,显示进、出水压力。
压力表安装于水泵进出水管上,显示水泵前、后压力。
压力表安装于过滤器前后,看过滤器是否有堵。

软接头安装于机组进、出水管上和水泵进、出水管上,起隔振减震作用。同时也方便维修时拆卸管路。
水泵
水泵两个重要的参数:流量和扬程。
水泵流量和扬程应有10~20%的富裕量。选择偏小易造成系统水流量小,对机组换热有不利影响,甚至出现机组保护;选择偏大,则会造成能耗增加,水流量偏大,水流速大造成管路震动大。
水泵安装,应有设备基础,并做相应的减震措施。
膨胀水箱
溢水管和循环管上不能安装阀门,补水管和排水管需安装阀门。
道的防腐
除锈:手工除锈、机械除锈、喷砂除锈。
手工除锈应注意清理焊缝的焊皮及飞溅的熔渣,这些更具有腐蚀性。应杜绝施焊后不清理药皮就进行涂漆的错误做法。
防腐涂料:防锈漆刷2道。
管道的连接:管道的法兰连接。

管道的螺纹连接:管道的螺纹连接强度较低,螺纹连接一般用于公称直径不大于50mm的阀门等附件的安装。

管道的焊接:
优点:
1.接头强度大,牢固耐久;
2.接头严密性高,不易渗漏;
3.不需要接头配件,造价相对较低;
4.工作性能可靠,运作后正常维护费用低。
缺点:
1.接口固定,若需拆卸必须将管子切断重新焊接;
2.焊接工艺要求高,需受培训的专业焊工。
焊接:焊接前应将管子焊端坡口面管壁内外20mm左右范围内的铁锈、泥土、油脂等脏物清除干净。
不圆的管子要校圆。
检查管子的平直度和垂直度。
检查管子质量证明,重要的工程要进行试焊。
进行焊前预热和焊后热处理,降低或消除焊接接头的残余应力,防止产生裂纹、改善焊缝和热影响的金属组织与性能。
焊接不能出现气孔、未焊透、焊缝、夹渣等缺陷。
支吊架安装:
钢管支托吊架安装的最大距离

木托(木马)的安装

管道的试压和清洗:
试压和清洗时将管道与机组设备隔离
强度试验
试验压力:当工作压力不大于1.0MPa 时,为工作压力的1.5倍,但不得小于0.6MPa;当工作压力大于1.0MPa 时,为工作压力加0.5MPa。
试验时间为1小时
1)压力表应安装在管道系统的最低点,加压泵应设在压力表附近。
2)管道内充满清水,彻底排除管道中的空气。
3)用加压泵将压力加压至试验压力,然后每隔10分钟重新加压至试验压力,重复两次。
4)记录最后一次泵加压后10分钟和40分钟后的压力值,压差不得大于0.06MPa。
管道水压试验应符合以下规定:
1)管道安装完毕,外观检查合格后,方可进行试压。
2)热熔承插连接的管道,水压试验应在连接完成后24小时后进行。
3)试压介质为常温水,当管道系统较大时,应分层,分区试压。
清洗:
1)以系统可能达到的最大流量或不小于1.5m/s的流速进行。
2)以出口处的水色和透明度与入口处的水质目测一致为合格。
保温粘贴严密:

1、保温管连接处必须涂胶水进行连接,接口处剪齐平整,无间隙,禁止将两端保温管拉伸后再涂胶连接。
管道保温案例

室内机组安装

风机盘管风口设置案例

支吊架固定间距

风管连接不严,漏风

使用玻镁风管案例

电气安装


版权声明:文章来源:易筑暖通。版权归原作者所有。
客服热线:











