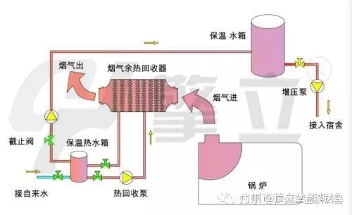
节能器(又称烟气余热回收器,省煤器)通过某种换热方式将携带的热量换成可利用的热量,降低锅炉排烟温度,减轻排烟的“白雾”现象,实现节能与减排并行。
烟气余热回收的方式:
1.余热回收(气—水)

- 2.余热回收器(气-气)

节能器回收原理

立式节能器




卧式节能器




管件材质及规格大小

材质:碳钢钢片、不锈钢304翅片、全316L(根据是否耐腐蚀等工况而定);常用锅炉尾气有1T、2T、4T、6T、8T,可非标定制设计。
定制说明
可以根据客户具体尺寸要求,安装位置、方向制作!提供具体锅炉烟气口尺寸、风量,进出口烟气温度要求,以及空气流量,温度等,或者冷热水流量、进出水温度、温差要求设计定制!
实例工程

锅炉之家客服热线:











