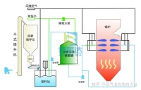
锅炉脱硝方法主要有SCR、SNCR、PNCR和低氮燃烧等烟气脱硝技术,这3种烟气脱硝方法均有什么特点呢?
一、SCR技术
SCR技术脱硝效率在80%-90%,在大型锅炉运用上相当成熟,但是投资太大,催化剂属于消耗品基本2-3年要更换一次,价格比较贵,运行中需要使用脱硝剂,后期运行费用高,适合比较大的锅炉使用。

二、SNCR技术
SNCR技术是通过脱硝剂尿素或者氨水将NOX还原成无害的N2和H2O,根据博莱达环境的工程经验,此技术的脱硝效率在50%-60%之间,SNCR脱硝设备价格不高,而且脱硝剂价格也不高,后期运行费用低。

三、低氮燃烧技术
低氮燃烧技术是在普通锅炉的基础上升级而成,与传统锅炉相比,低氮锅炉主要采用各种燃烧优化控制技术,降低燃烧温度,从而降低 NOx 排放,轻松实现 NOx 排放小于80mg/m3,甚至有些低氮锅炉 NOx 排放可低至 30mg/m3。

四、PNCR硝剂技术
PNCR硝剂技术利用气力输送装置将药剂直接喷入炉内,喷射的温度窗口700~950℃之间,高温下高分子连接的化学键断裂,释放出大量的含纳米基官能团,纳米基官与烟气中 NOx发生还原反应,进而达到脱除NOx目的。本技术使用的还原剂在还原反应过程中不会产生水蒸汽,对锅炉及其他设施不会产生影响。博莱达环境多次的项目使用的经验看PNCR脱硝工艺主要特点是工艺系统简单,运行维护成本较低,固态粉末状运输、储存安全方便,无二次污染,脱硝率高达95%。

客服热线:











